Access-Hunt-Sessions-Expand

Click on Alerts to go back to your ACCESS alerts

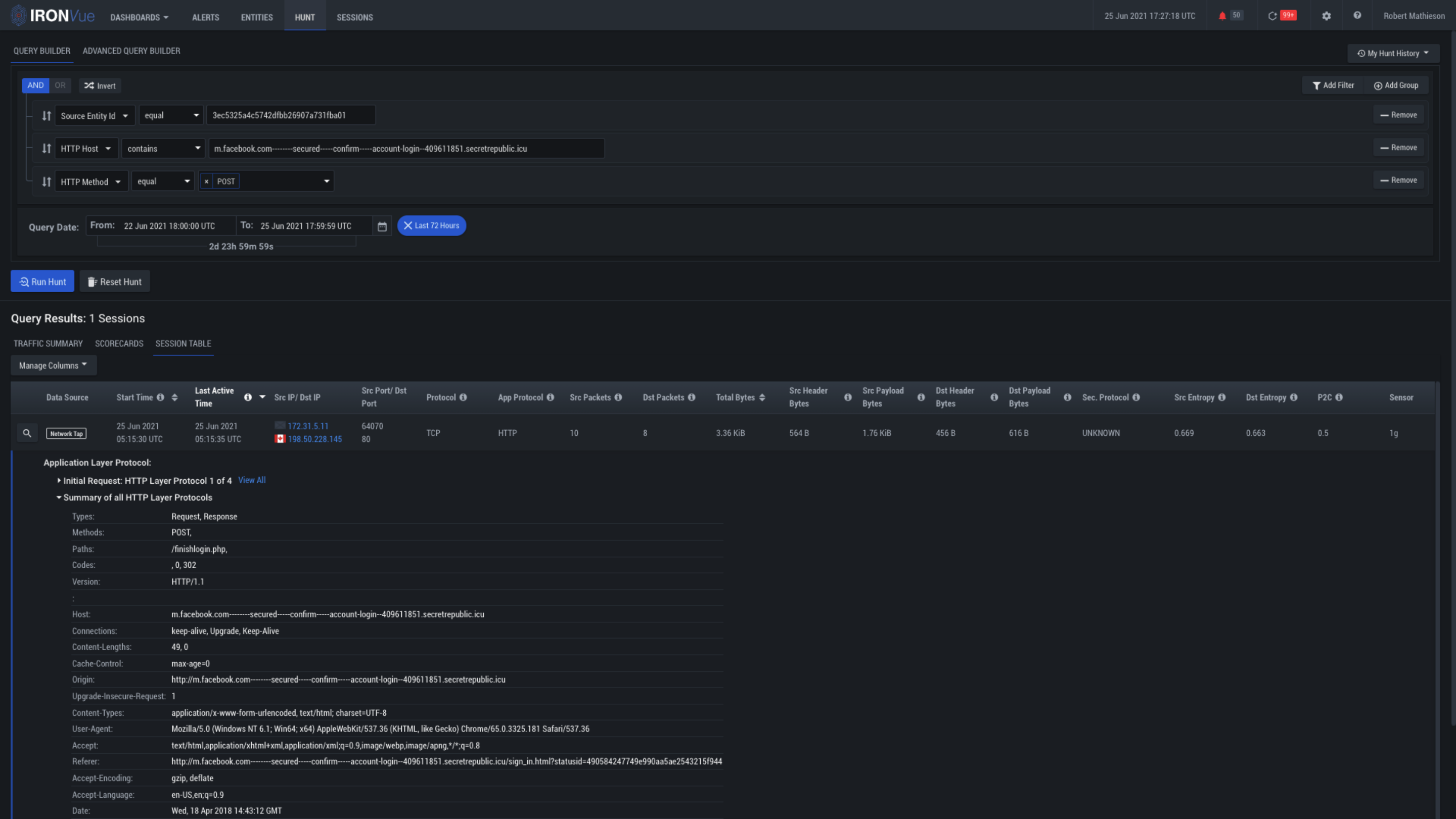
Click here to see the summary of the event

Click here to see all of the Sessions for this alert

Clicking on this magnifying glass will take you to the session viewer without needing to pivot out of the platform