Access-Hunt-PCAP

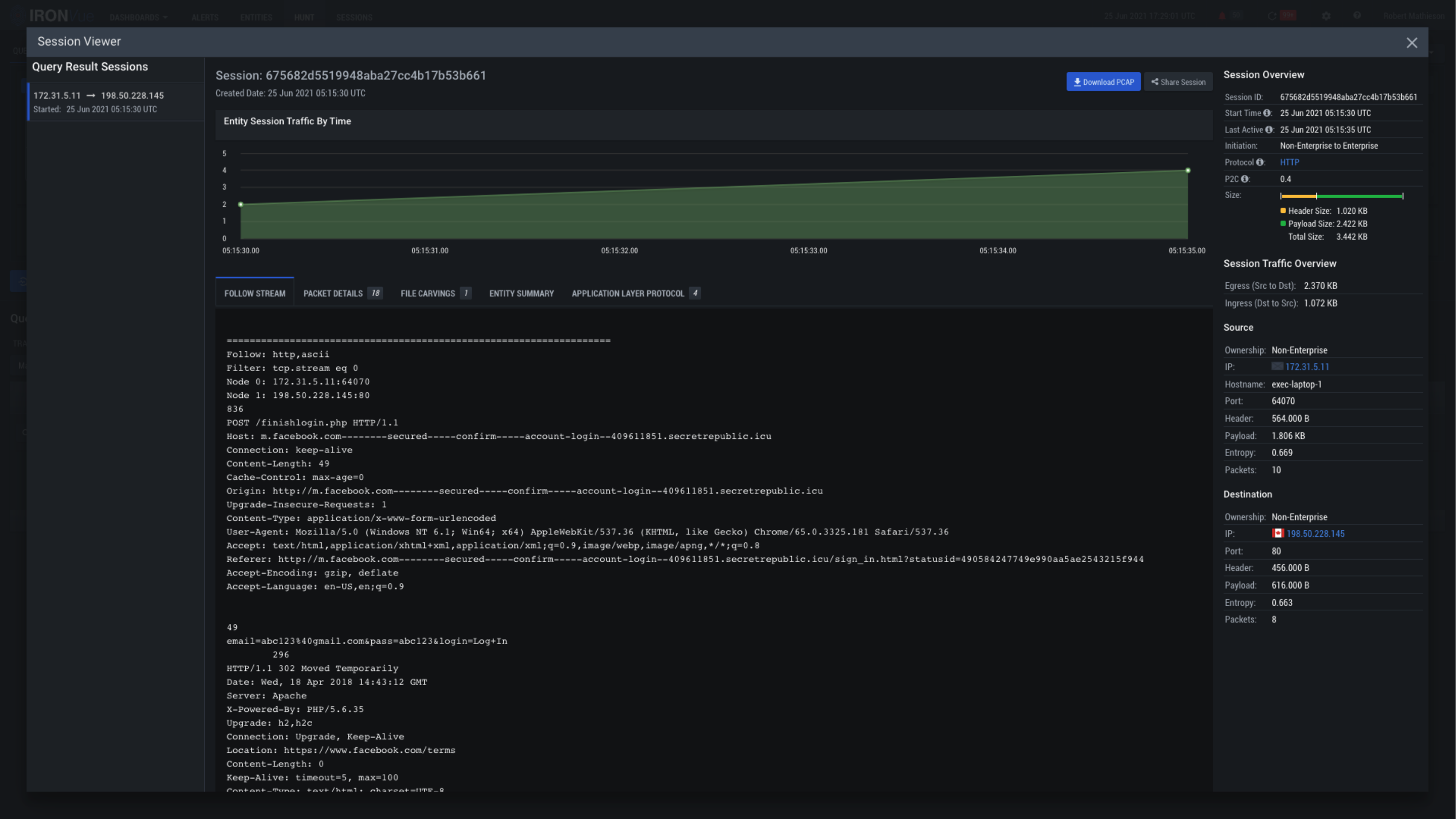
Click here to view all of the details for the packets included in this capture

Click here to quickly identify any files that may have been included in the session stream

Clicking on the X will close this View and go back to the Hunt Pane

This is the Session Viewer Pane. Within this view, you’re able to follow the event stream, view the packet details, identify file carvings, and explore the entire deconstruction of the event with RAW PCAP without having to pivot out of the platform