Access-Hunt-Summ

Click on Alerts to go back to your ACCESS alerts

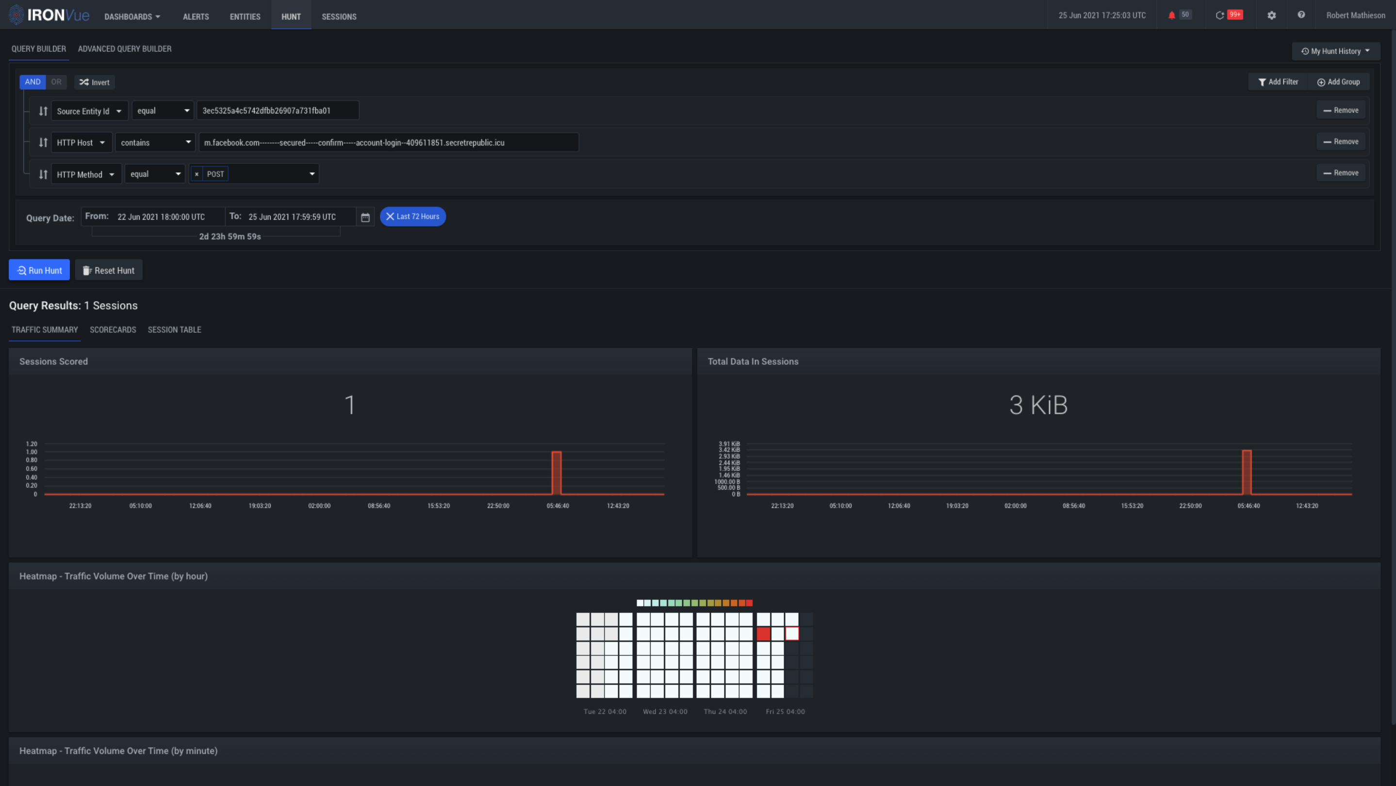
Click here to explore the Scorecards for this event

Click here to see all of the Sessions for this alert