Access-Hunt-Details

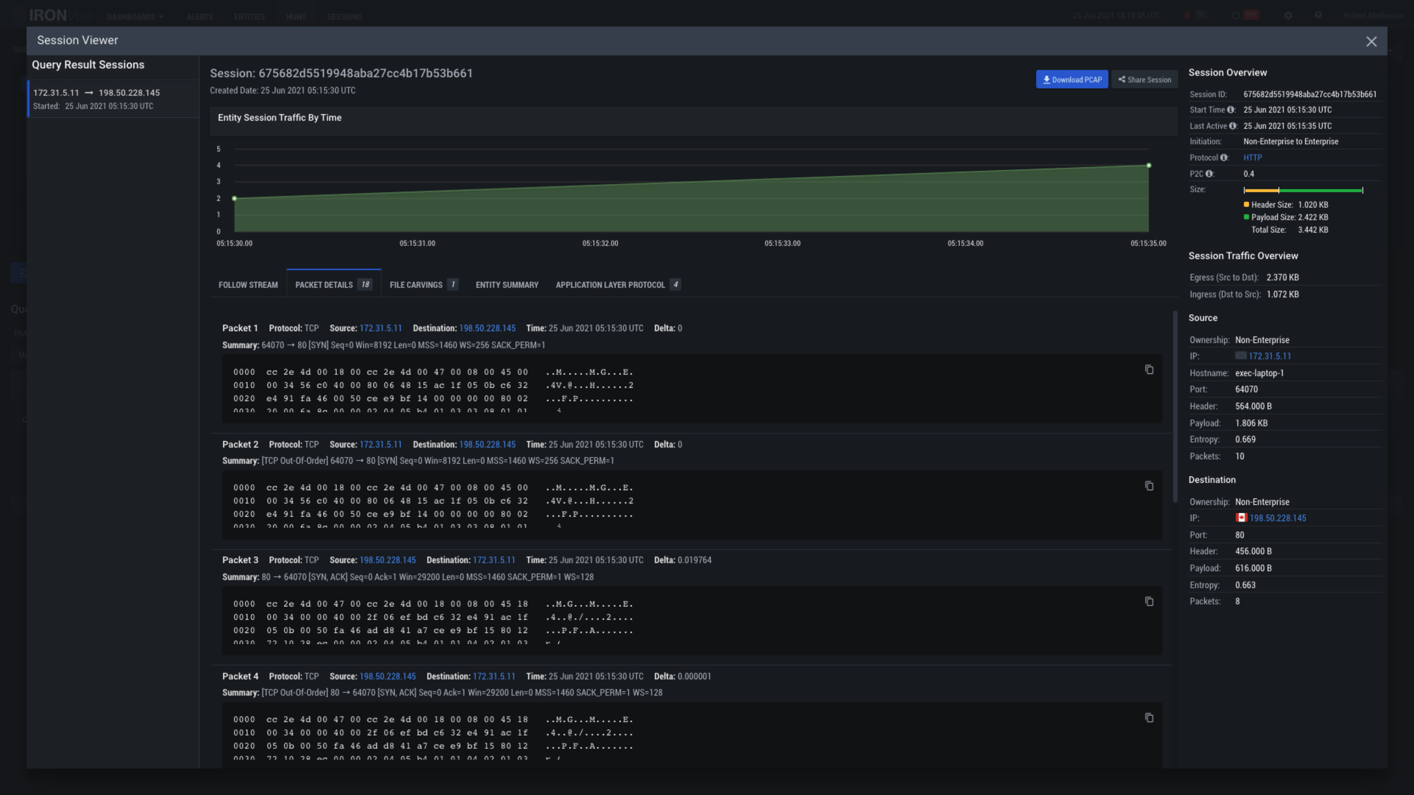
Click here to follow the event stream and dig deeper into what makes this alert trigger

Click here to quickly identify any files that may have been included in the session stream

Clicking on the X will close this View and go back to the Hunt Pane