Ransomware-ReconSummary
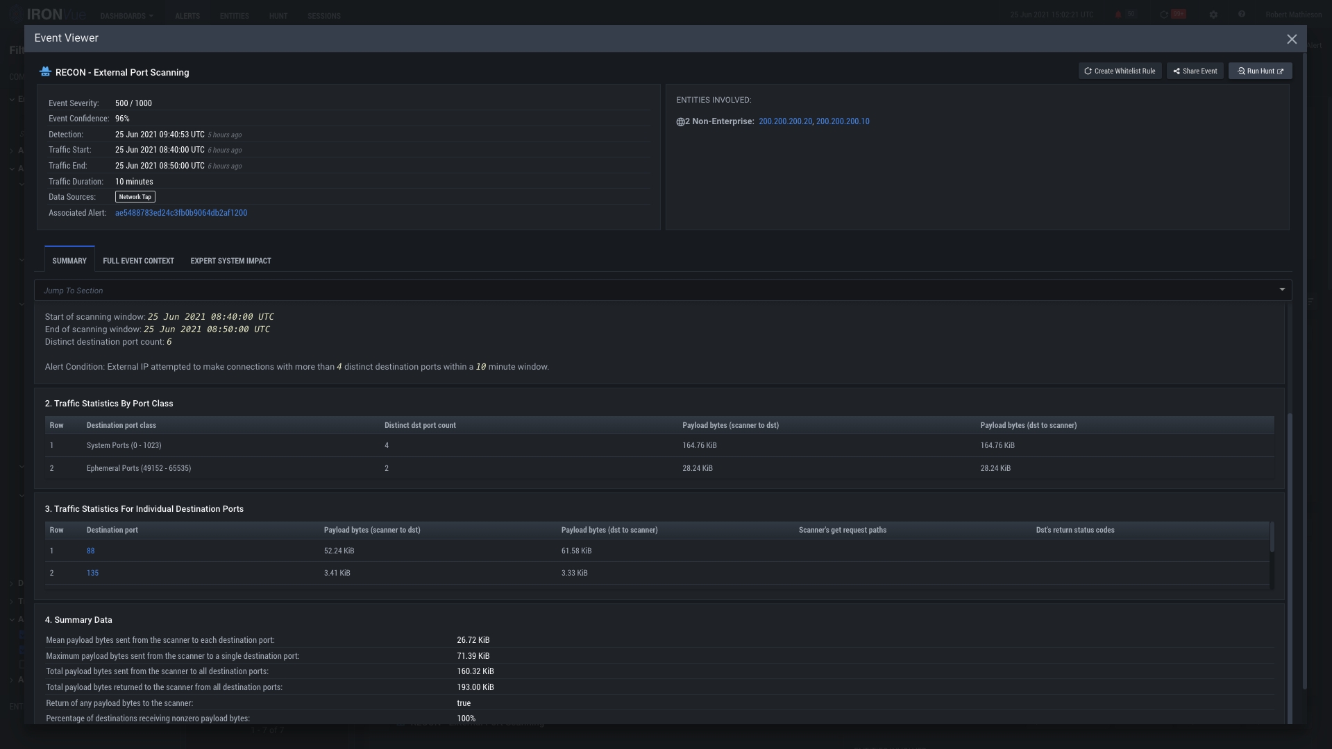
This is the Event View pane. Within this view, you can see all of the contextual information surrounding this recon event, to include the entities involved, the traffic statistics, the event timeframes, and much more.

Click here to see the full context of the event

Clicking on the X will close this View and go back to the Alerts Pane
Run a hunt on this event to dive into packet level data