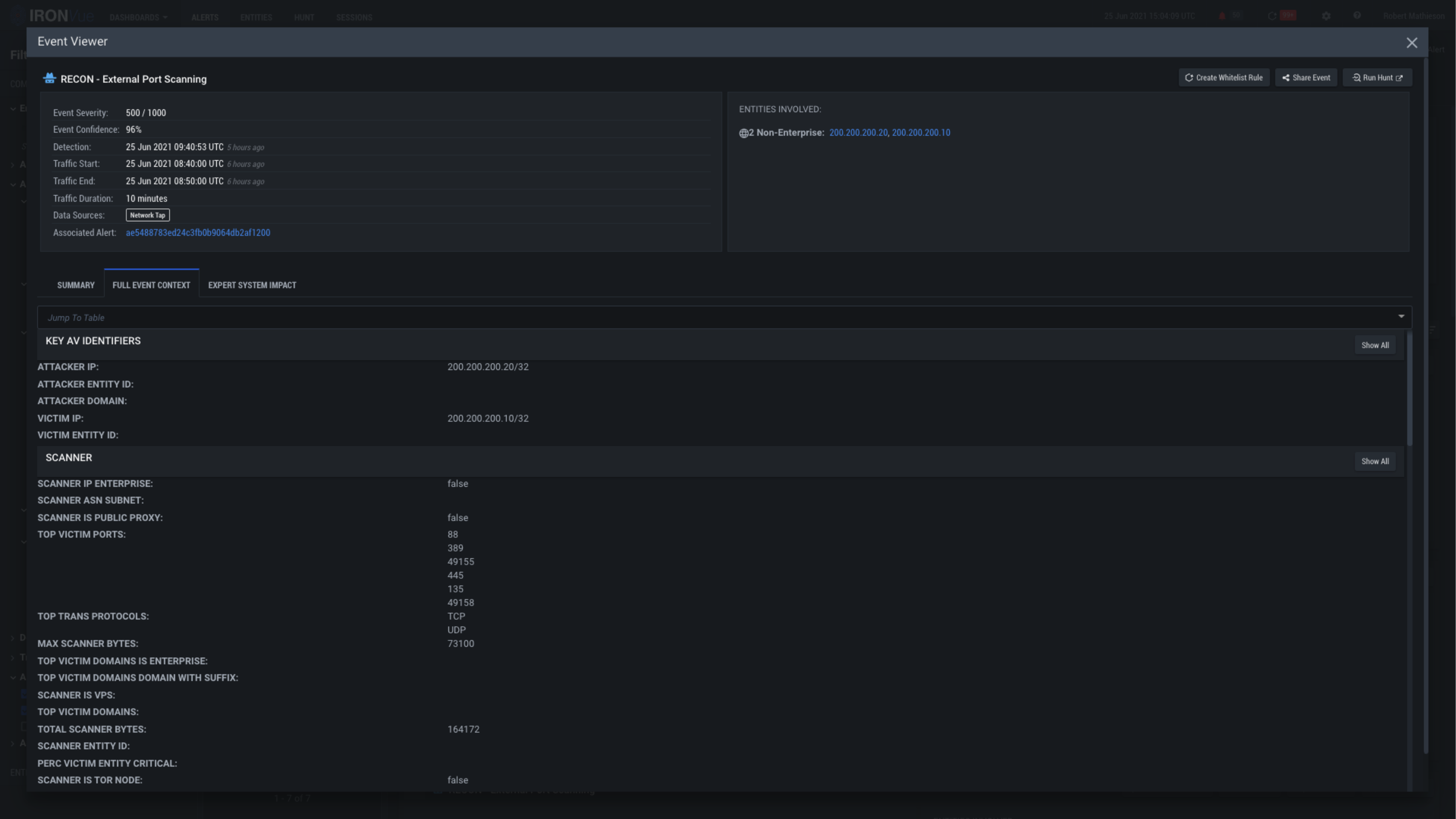
Recon-ES

Click here to see the summary of the event

Clicking on the X will close this View and go back to the Alerts Pane

Run a hunt on this event
to dive into packet level data