C2-Hunt-PCAP

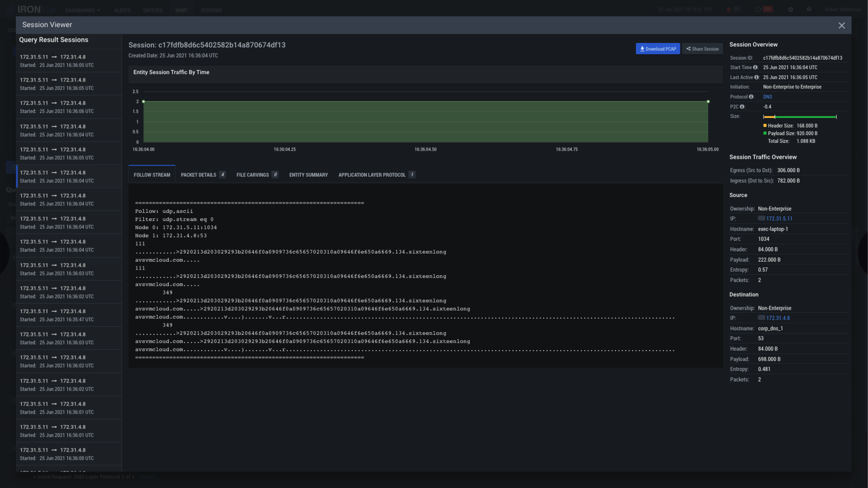
This is the Session Viewer Pane. Within this view, you’re able to follow the event stream, view the packet details, identify file carvings, and explore the entire deconstruction of the event with RAW PCAP without having to pivot out of the platform

Clicking on the X will close this View and go back to the Alerts Pane