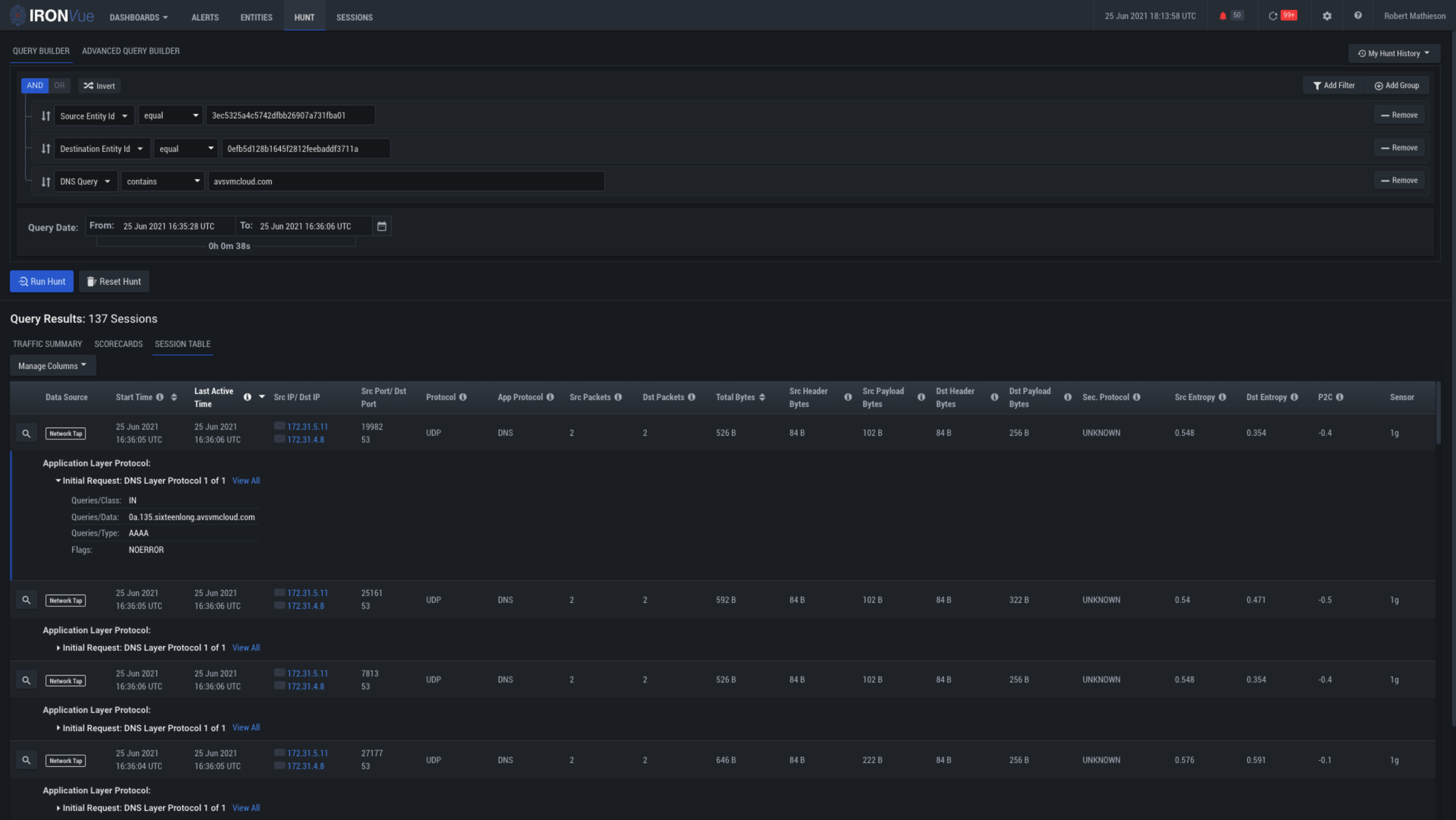
C2-Hunt-Sessions-Expand

Click on Alerts to go back to your C2 alerts

Click here to see the summary of the event

Click here to see all of the Sessions for this alert