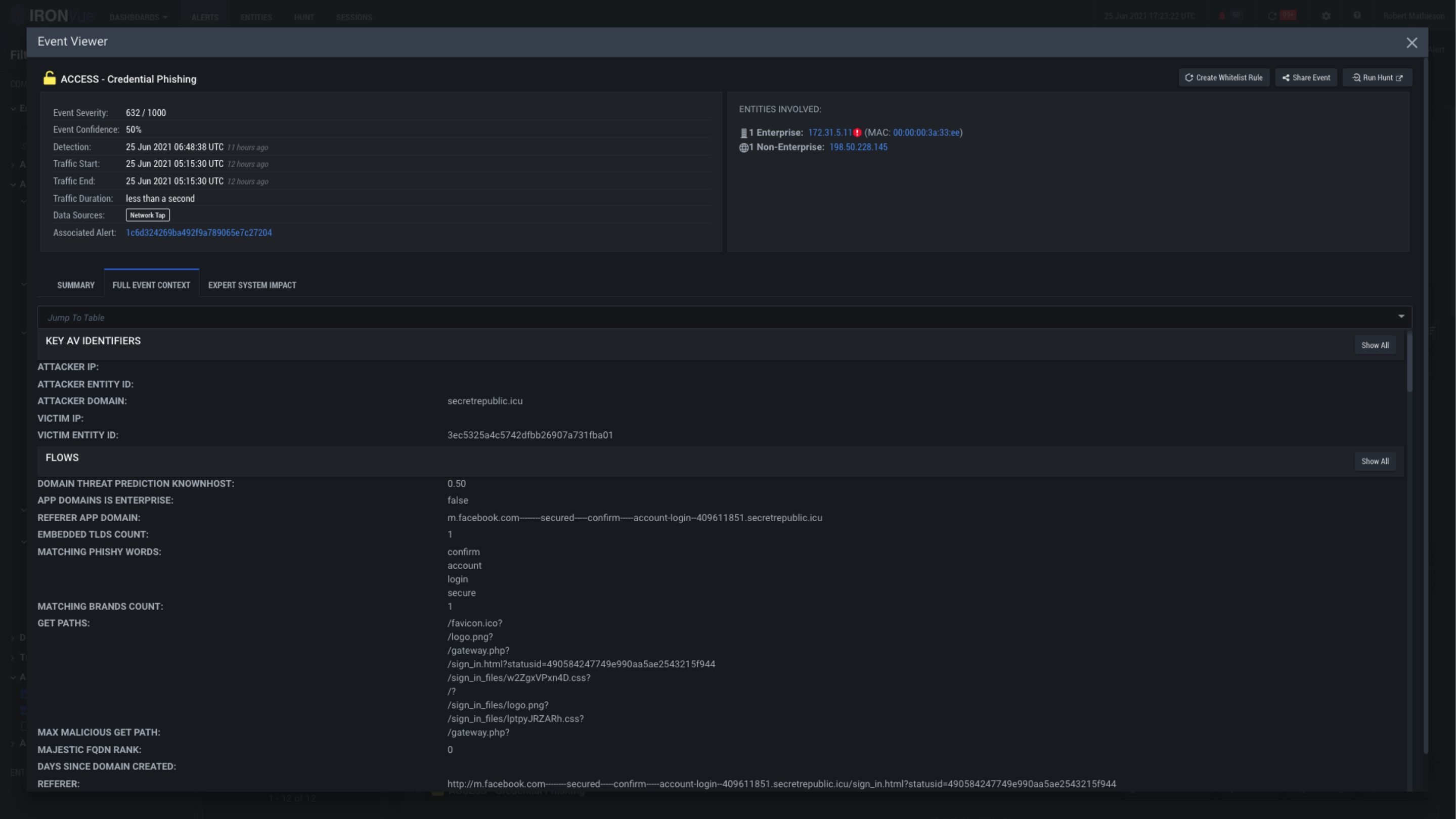
Access-FEC

Click here to see the summary of the event

Click here to explore the expert system ratings

Clicking on the X will close this View and go back to the Alerts Pane

Run a hunt on this event to dive into packet level data