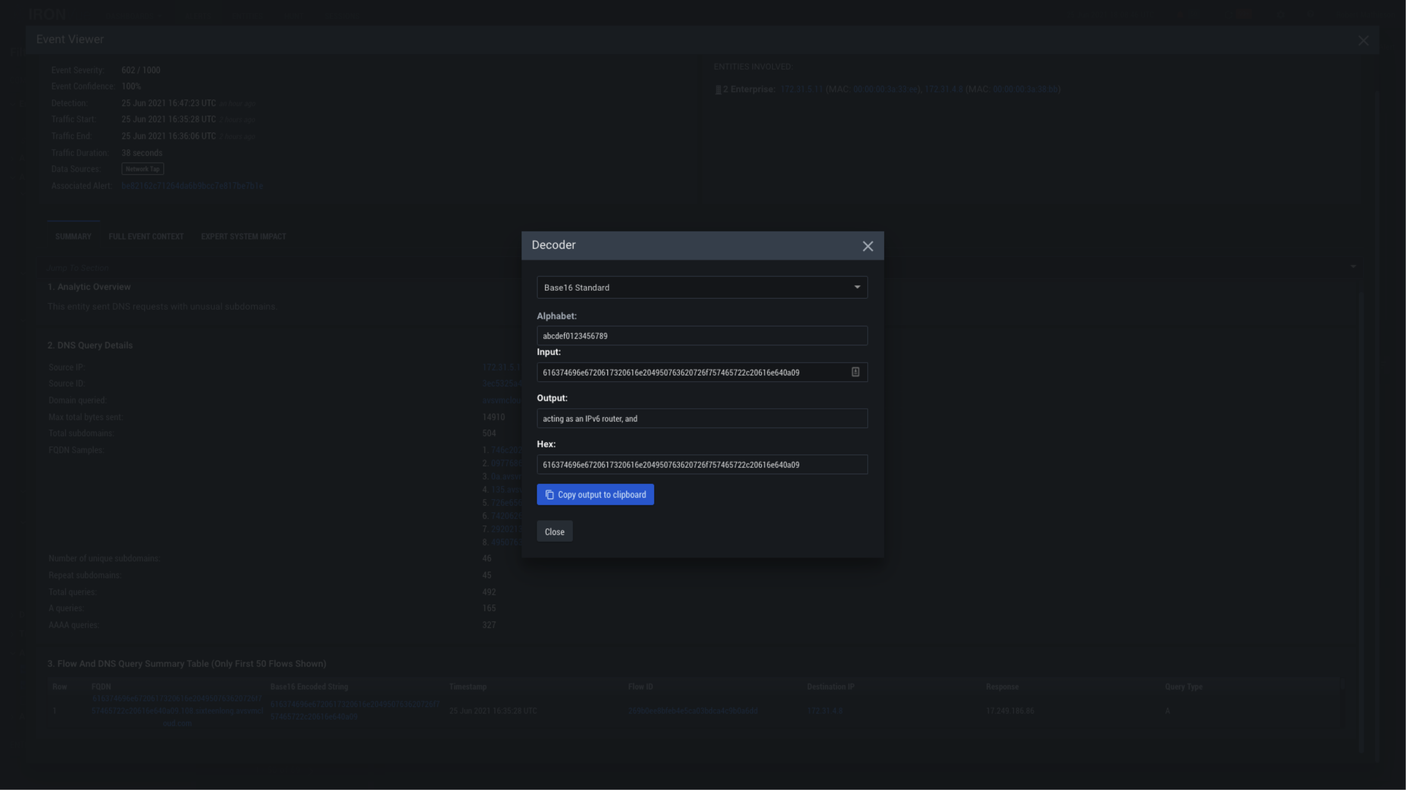
C2-Decode

Clicking on the X will close this Decoder window