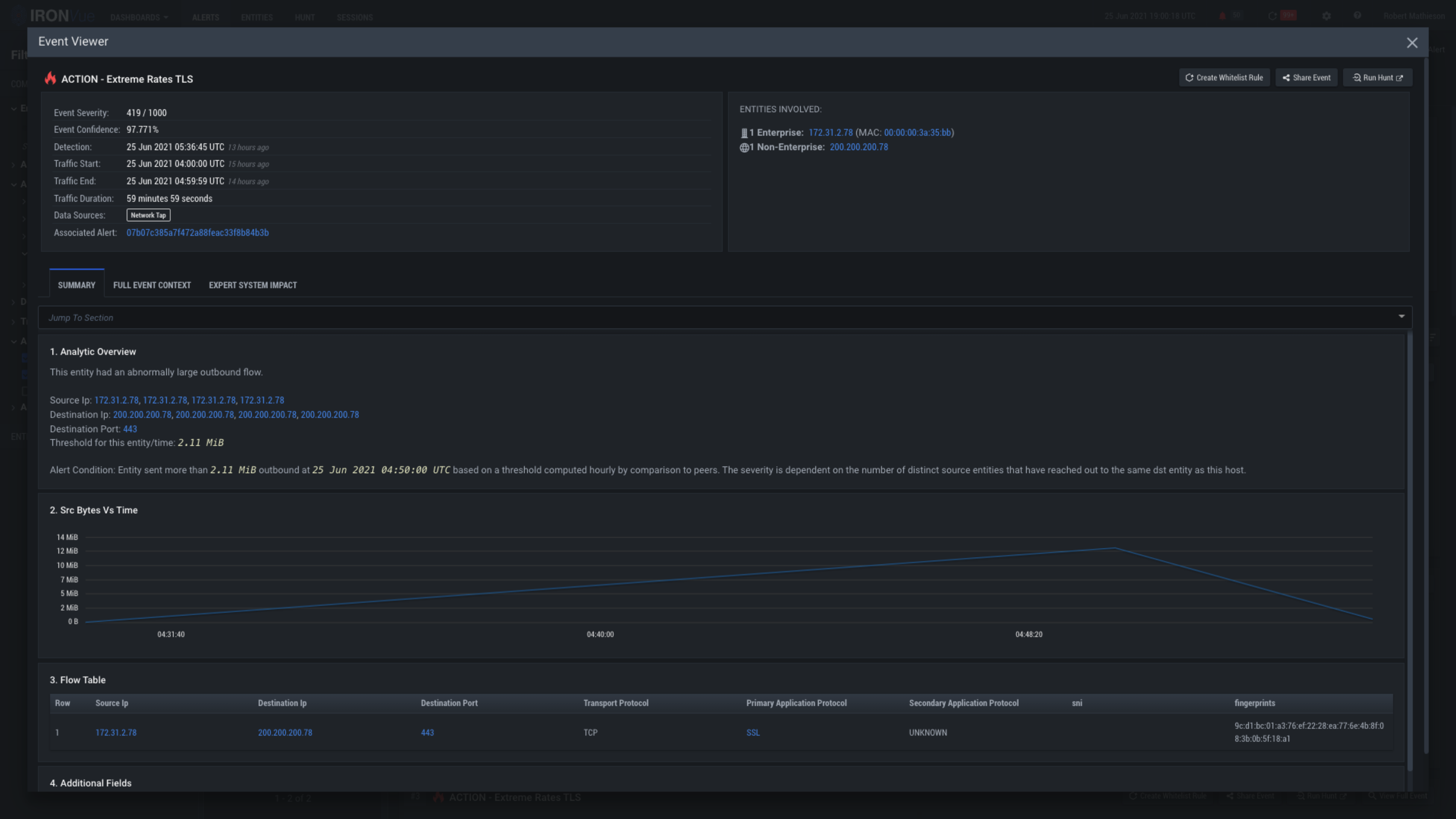
Action-Summary

Click here to see the full context of the event

Click here to explore the expert system ratings

Clicking on the X will close this View and go back to the Alerts Pane